- 设置您的账户计费: 完成开发者和Plus计划的计费设置流程,包括针对旧版账户的特殊说明。
- 更新您的信息: 修改您的组织的发票电子邮件地址、商业信息和税号。
- 优化您的追踪支出: 了解如何通过数据保留管理和使用限制来降低成本。
为您的账户设置账单
为了设置 LangSmith 组织的账单,请转到 设置 下的 使用情况和账单 页面。根据您组织的设置,有不同的设置指南:开发者计划:设置个人组织的账单
个人组织每月的限制为5000条追踪记录,直到添加信用卡。您可以在计划和账单页面按照以下步骤添加信用卡:- 点击设置计费。
- 添加您的信用卡信息。完成此步骤后,您将不再受到5000个追踪的限制,并且任何超出部分的追踪将按照定价页面上的费率收费。
Plus 计划:在共享组织中设置账单
如果您尚未创建组织,在设置账单之前,您需要遵循此指南。以下步骤假设您已经在一个新的组织中。您必须输入信用卡信息后才能使用新的组织。完成以下步骤后,您将获得对LangSmith的完全访问权限。
- 在Plus页面点击订阅。
如果您是使用AI构建的初创公司,请点击初创计划中的立即申请。您可能有资格享受折扣价格和免费的每月追踪配额。
- 查看现有成员。在订阅之前,LangSmith 允许您移除任何您不想包含在账单中的添加的用户。
- 输入您的信用卡信息。然后,输入公司信息、发票电子邮件和税号。如果此组织属于企业,请勾选这是一个企业复选框并相应地输入信息。
为定价引入前创建的账户设置账单
如果您在2024年4月2日定价推出之前加入了LangSmith,您可以选择升级现有账户以设置计费。如果您在2024年7月8日之前未设置计费,那么您的账户现在每月最多限制为5,000个跟踪。- 跳转到设置页面。
- 点击设置计费。

- 输入您的信用卡信息。如果您是在个人组织,这将使您加入开发者计划。如果您是在共享组织,这将使您加入高级计划。有关更多信息,请参阅开发者或高级计划的指南,从第二步开始。
- 作为LangSmith早期用户的感谢,领取免费积分。
更新您的信息
要更新您的LangSmith组织的企业信息,请前往设置下的使用和计费页面,并点击计划和计费选项卡。仅限Plus和Startup计划可以更新企业信息、税号和发票邮箱。免费和开发者计划无法更新此信息。
发票电子邮件

- 切换到计划和计费标签页。
- 定位到支付方式下方的部分,其中显示当前发票电子邮件地址。
- 在提供的字段中输入新的发票电子邮件地址。
- 新的电子邮件地址将自动保存。
商业信息和税务识别号
在某些司法管辖区,LangSmith 需要收集销售税。如果您是企业,提供您的税号可能符合销售税豁免条件。

- 切换到计划和账单选项卡。
- 在发票电子邮件部分下方,您将找到一个标记为商业的复选框。
- 如果您的组织属于商业,请勾选商业复选框。
- 将出现一个商业信息部分,允许您输入或更新以下详细信息:
- 商业名称
- 地址
- 适用司法管辖区内的税务识别号
- 在您选择国家后,将出现一个税务识别号字段。
- 输入必要的信息后,点击保存按钮以保存您的更改。
优化您的追踪支出
本指南中提到的某些功能由于计费方式的定制性质,目前尚未在企业版计划中提供。如果您处于企业版计划并且对成本优化有疑问,请联系您的销售代表或支持@langchain.dev。
- 通过数据保留策略降低现有成本。
- 通过使用限制预防未来过度支出。
Dev、Staging和Prod):

了解您的当前使用情况
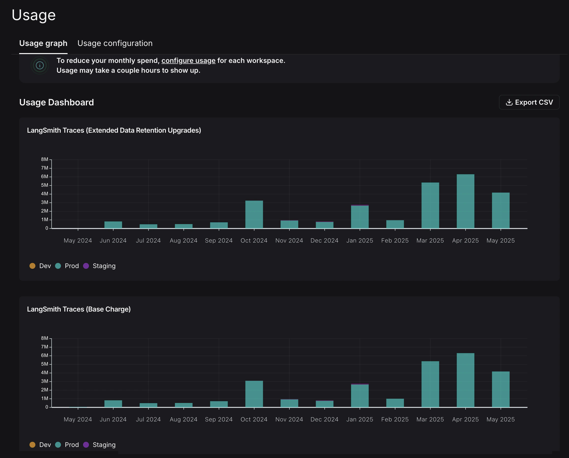
任何优化过程的第一个步骤是了解当前的使用情况。LangSmith提供了两种方式来实现这一点:使用图和发票。使用图
使用图让您查看您已消耗了多少基于使用量的定价指标。它不会直接显示支出(您将在稍后的草稿发票中查看)。 您可以通过以下路径访问使用图:设置 -> 使用和计费 -> 使用图。
- LangSmith 跟踪记录(基础费用):追踪您发送给 LangSmith 的所有跟踪记录。
- LangSmith 跟踪记录(扩展数据保留升级):追踪所有具有我们扩展的 400 天数据保留的跟踪记录。
发票
您已经理解了从跟踪记录中查看使用情况的样子,但现在您需要将其转换为支出。为此,请导航到发票标签页。屏幕上首先出现的发票是您当前月份发票的草稿,它显示了您本月迄今为止的支出情况。
LangSmith的使用图和发票使用术语
tenant_id 来指代工作区ID。它们可以互换使用。- 您使用扩展数据保留跟踪,这意味着默认情况下您的跟踪保留期为400天。
- 您使用基本数据保留跟踪,并使用一个自动扩展跟踪数据保留期的功能。(参考自动升级概念文档。)
优化 1:管理数据保留
LangSmith根据跟踪的数据保留进行不同收费,短期跟踪的成本比长期跟踪的成本低一个数量级。在这个优化过程中,您将学习如何在不牺牲历史可观察性的情况下获得最佳数据保留设置,并看到它对账单的影响。更改新项目的组织层级保留默认值
导航到使用配置选项卡,查看组织级别的保留设置。修改此设置会影响组织内所有工作空间中未来创建的所有新项目。为了向后兼容,较旧的组织可能默认设置为扩展。2024年6月3日之后创建的组织默认设置为基础。

修改项目级别保留默认值
数据保留设置可以在追踪项目页面上按项目进行调整。 导航至 项目 > 您的项目名称 > 选择 保留 并将项目的默认保留设置为 基础。这将仅影响 未来跟踪 的保留(和定价)。
将扩展数据保留应用于部分跟踪
您可能不希望所有痕迹在14天后过期。您可以通过创建一个自动化规则来自动延长匹配某些标准的痕迹的保留期。您可能希望将扩展数据保留应用于特定类型的痕迹,例如:- 所有痕迹的10%:用于一般分析或长期分析趋势。
- 错误痕迹:用于彻底调查和调试问题。
- 具有特定元数据的痕迹:用于长期检查特定功能或用户流程。
- 导航至 项目 > 您的项目名称 > 选择 + 新建 > 选择 新建自动化。
- 为您的规则命名,并可选地应用过滤器或样本率。有关配置过滤器的更多信息,请参阅过滤技术。

7天后查看结果
尽管每天的总追踪量保持不变,但扩展的数据保留追踪量大幅减少。在发票中,过去7天的支出降至约900美元,而之前的4天为2000美元。这意味着每天的支出减少了近75%。
优化 2:限制使用
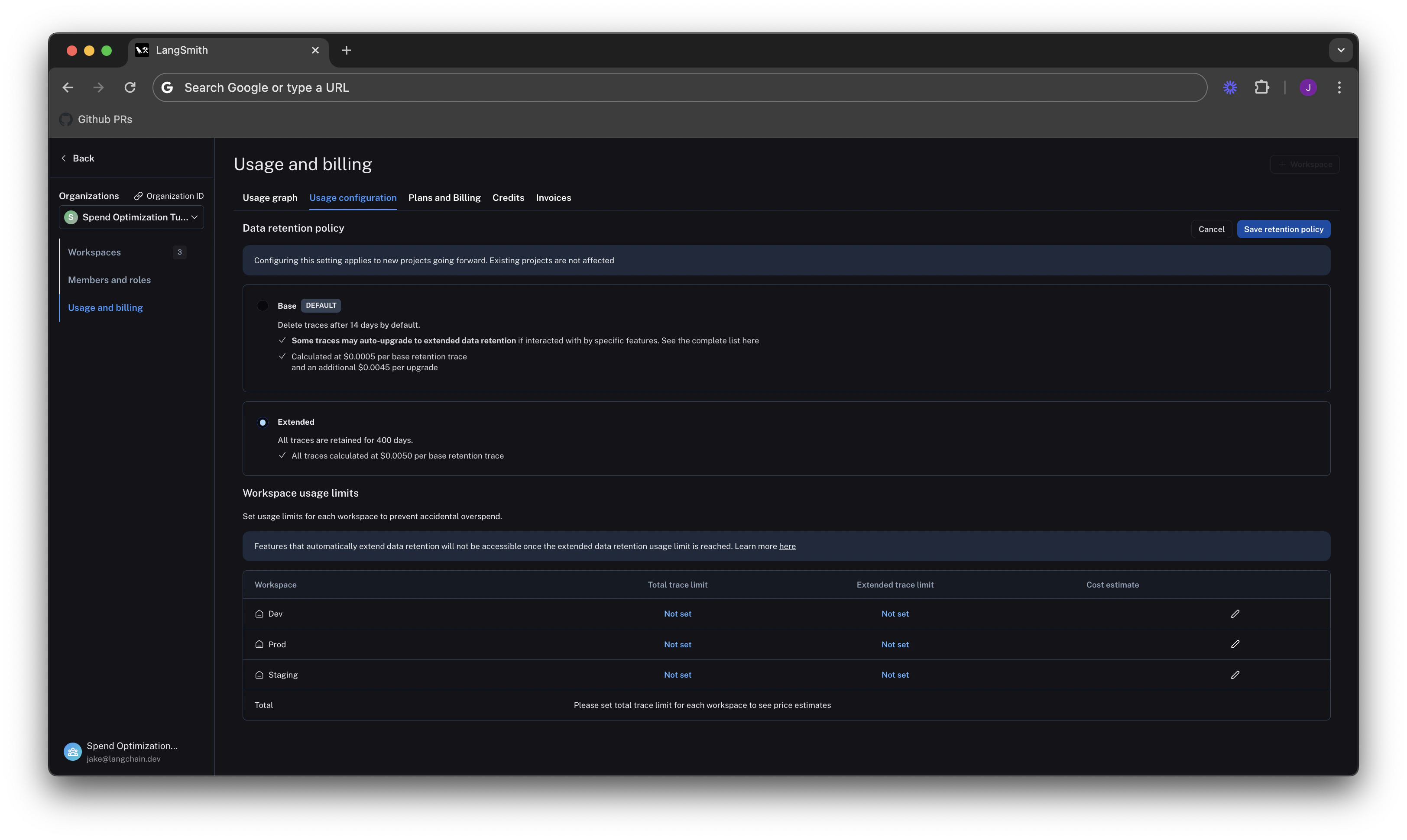
在前一节中,您管理了数据保留设置以优化现有支出。在本节中,您将使用使用限制来防止未来过度支出。 LangSmith有两个使用限制:总追踪数和扩展保留追踪数。这些对应于使用图上跟踪的两个指标。您可以将它们结合使用,以实现对支出的细致控制。 要设置限制,请返回到设置 -> 使用和计费 -> 使用配置。页面底部有一个表格,允许您为每个工作区设置使用限制。对于每个工作区,都会显示两个限制以及成本估算:
设置合理的总追踪限制
选择合适的总轨迹限制取决于您计划发送给LangSmith的轨迹预期负载。在设置限制之前考虑潜在的增长是很重要的。例如:- 当前负载:通用人工智能应用每秒被调用1.2-1.5次,每个API请求都关联一个追踪记录,意味着它每天大约记录100,000-130,000条追踪记录。
- 预期负载增长:预计在不久的将来,这将规模翻倍。

当未设置扩展数据保留跟踪限制时,最大成本估算器假定所有跟踪都使用扩展数据保留。
使用扩展的数据保留限制来削减最大支出
从优化1中,您了解到降低成本的最简单方法是通过管理数据保留。对于限制也是如此。如果您只想保留大约10%的跟踪记录超过14天,您可以设置一个上限,限制您能保留的最大高保留跟踪记录。这将导致.10 * 7,800,000 = 780,000。

扩展数据保留限制达到后,除了痕迹之外的其他功能可能会停止工作。如果您计划使用此功能,请阅读更多关于其功能及副作用的信息。
设置开发/预发布限制并查看跨工作区的总花费限制
遵循与dev 和 staging 环境类似的逻辑,您可以为每个工作区设置使用限制,上限为生产限制的10%。
虽然这种方法适用于这种使用模式,但设置良好的开发和预发布限制可能因LangSmith的使用场景而异。例如,如果您在开发和预发布环境中将评估作为CI/CD的一部分运行,您可能需要更灵活地设置使用限制,以避免测试失败。
设置好限制后,LangSmith将在所有工作区中显示最大消费估算:
